[App Launch] Snowflake Cost & Performance Optimizer in 3 minutes!

< blog
5 min read

Mastering Anomaly Detection : Optimizing Your Cloud Data Warehouse Performance

In today’s data-driven environment, cloud data warehouses serve as the backbone of modern analytics operations. Businesses rely on these systems to consistently deliver rapid insights, support real-time decision-making, and drive strategic outcomes. However, when unexpected behaviors, known as anomalies, occur within these systems, it can severely disrupt operations, inflating costs and degrading performance. This is precisely why robust anomaly detection has become a mission-critical component for data teams.

What is Anomaly Detection?

Anomaly detection involves monitoring your data warehouse activities to identify patterns that deviate significantly from normal, expected behavior. These anomalies could manifest as sudden spikes or dips in query execution times, unexpected increases in resource consumption, or prolonged processing periods, any deviation from an established baseline.

Anomalies arise from various scenarios, including configuration changes, inefficient query patterns, deliberate or accidental alterations in data structures, or even routine operational inefficiencies. For instance, a seemingly minor adjustment to a field’s configuration may inadvertently cause queries to run longer, consuming unnecessary resources and increasing operational costs.

Why is Anomaly Detection Critical?

Identifying anomalies promptly is crucial for maintaining the efficiency and cost-effectiveness of cloud data warehouses. Unchecked anomalies can lead to substantial financial impacts and performance degradation. Effective anomaly detection enables data teams to respond swiftly, preventing minor issues from escalating into major disruptions.

How Seemore Enhances Anomaly Detection with AI

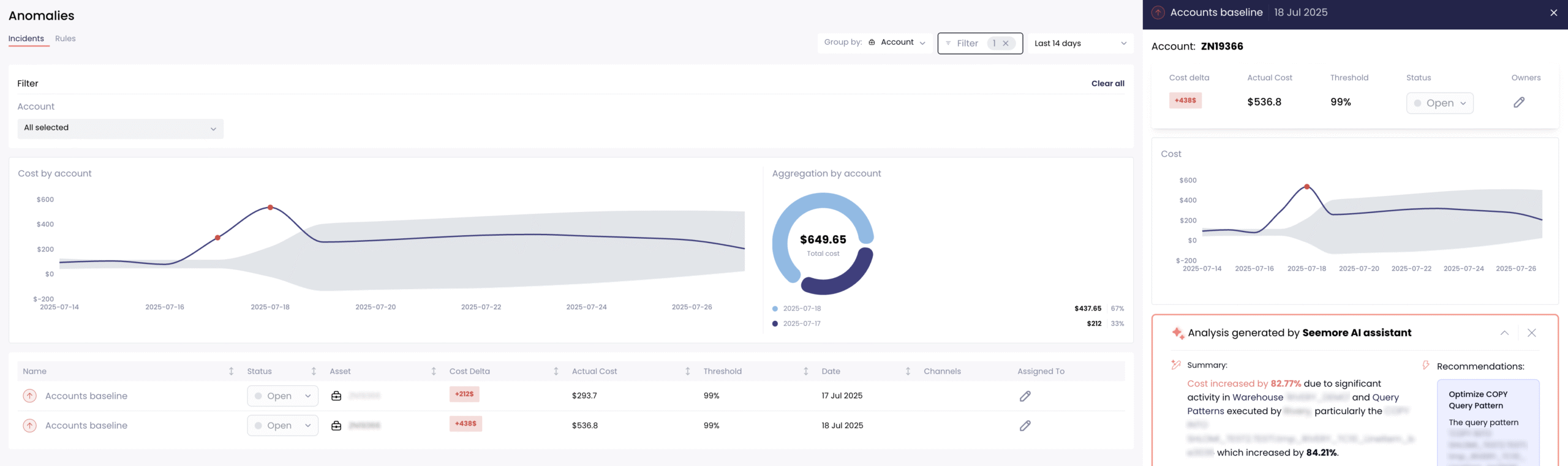
At Seemore, we recognize the challenges data teams face when manually monitoring anomalies. To address this, we’ve integrated advanced AI-driven anomaly detection into our data management solution, leveraging statistical techniques like Z-Score analysis to measure the severity of deviations.

The Z-Score provides a standardized measure to detect how far a particular event deviates from the historical normal behavior. By applying this methodology, Seemore identifies unusual behaviors swiftly, categorizing them based on their deviation magnitude, and flagging them for immediate review.

Introducing Automated Root Cause Analysis (RCA)

Seemore’s newly launched automated Root Cause Analysis (RCA) system elevates anomaly detection beyond simple alerts. It systematically uncovers the underlying reasons behind each detected anomaly, ensuring data teams spend less time investigating issues and more time driving strategic initiatives.

Our RCA system meticulously analyzes anomalies at both warehouse and account levels. It dives deep into the technical intricacies of your data warehouse environment, pinpointing exact causes, whether it’s inefficient query patterns, the creation of transient tables, or suboptimal insert operations into staging processes.

Learn More on Why Lack of Snowflake Observability is the Real Root Cause of Cost Problems >>

Continuous Monitoring and Real-Time Optimization

The strength of Seemore’s anomaly detection lies in its continuous, real-time monitoring capabilities. Our AI agent constantly observes your cloud warehouse environment, analyzing historical and real-time data to detect anomalies promptly.

Seemore dynamically maps your warehouse environment, capturing every entity, including queries, and processes. This mapping creates a comprehensive, hierarchical representation enriched with valuable metadata, such as query duration, execution patterns, data throughput, failure rates, and spikes. Leveraging this rich dataset, our AI agent identifies anomalies with unparalleled accuracy and speed.

AI-Powered Recommendations and Autonomous Optimization

When Seemore detects anomalies, the AI agent not only alerts your team but also provides detailed, technical recommendations tailored for immediate implementation. These recommendations often include query adjustments, workload redistribution, or resource reallocation to eliminate inefficiencies and prevent recurrence.

Moreover, Seemore’s autonomous optimization capability allows for adjustments in real-time, continuously refining the warehouse performance throughout the day based on shifting workloads and priorities. This proactive, ongoing optimization ensures sustainable efficiency and cost control.

The Value for Your Data Team

Implementing Seemore’s AI-driven anomaly detection and automated RCA system significantly enhances your data team’s capabilities. Teams can quickly review, identify, and rectify anomalies, ensuring high-performance standards and optimal resource usage.

Beyond the technical benefits, anomaly detection contributes to strategic business alignment. By clearly understanding usage patterns and linking resource consumption to specific business units, customers, or projects, your organization achieves better clarity around data ROI.

Transforming Data Operations

Seemore’s AI anomaly detection and RCA system represent a transformative advancement in cloud data warehouse management. By automating complex processes, offering real-time visibility, and continuously optimizing performance, Seemore ensures your cloud warehouse runs at peak efficiency.

In an era where operational agility and cost management are crucial, robust anomaly detection is no longer optional, it’s essential. With Seemore’s innovative AI-powered solutions, you can confidently manage anomalies, optimize your data infrastructure, and transform your data operations into a strategic advantage.

Ready to enhance your data warehouse efficiency and performance? Experience the power of Seemore’s anomaly detection and RCA solutions today.

 

Should you migrate to Gen2?
11 min read

Snowflake Resource Monitors: A Guide to Optimizing Costs and Managing Usage

12 min read

Optimizing Data Costs: Strategies for Reducing Cloud and Data Storage Expenses

3 min read

Planning Your 2026 Snowflake Budget: The Guide Every CDO Need

Cool, now
what can you DO with this?

data ROI